工业污水处理
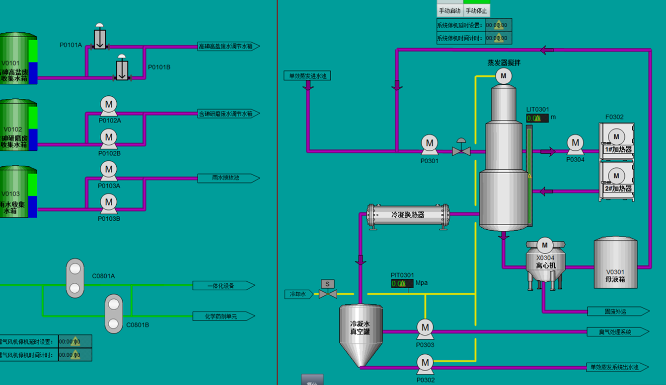
工业废水往往根据废水成分不同配备不同的工艺,通过化学反应,PH调节,臭氧氧化等手段进行处理,往往与多套成套设备通讯,比如蒸发塔,除臭塔,导热油系统等等


零点C系列分布式IO,通过使用CN-8032-L网络适配器扩展CT-5321子模块的方式实现485通讯,显著简化编程过程。不仅提高了数据采集的准确度,还显著降低了系统成本。
简化布线:通过分布式IO模块,可以在各个处理池和设备附近安装模块,减少线缆长度和布线复杂度。
精准数据采集:模拟量采集和485通讯结合,提高流量计数据采集的准确度和实时性。
降低编程难度:组态式编程和模块化设计,使系统配置和维护更加简便快捷。
成本控制:零点C系列分布式IO和CT-5321子模块的使用,显著降低了系统的硬件成本。
相关案例
